EMS (Environment Management System)
La système de management pour OLT et ONU

Comment ça marche ?

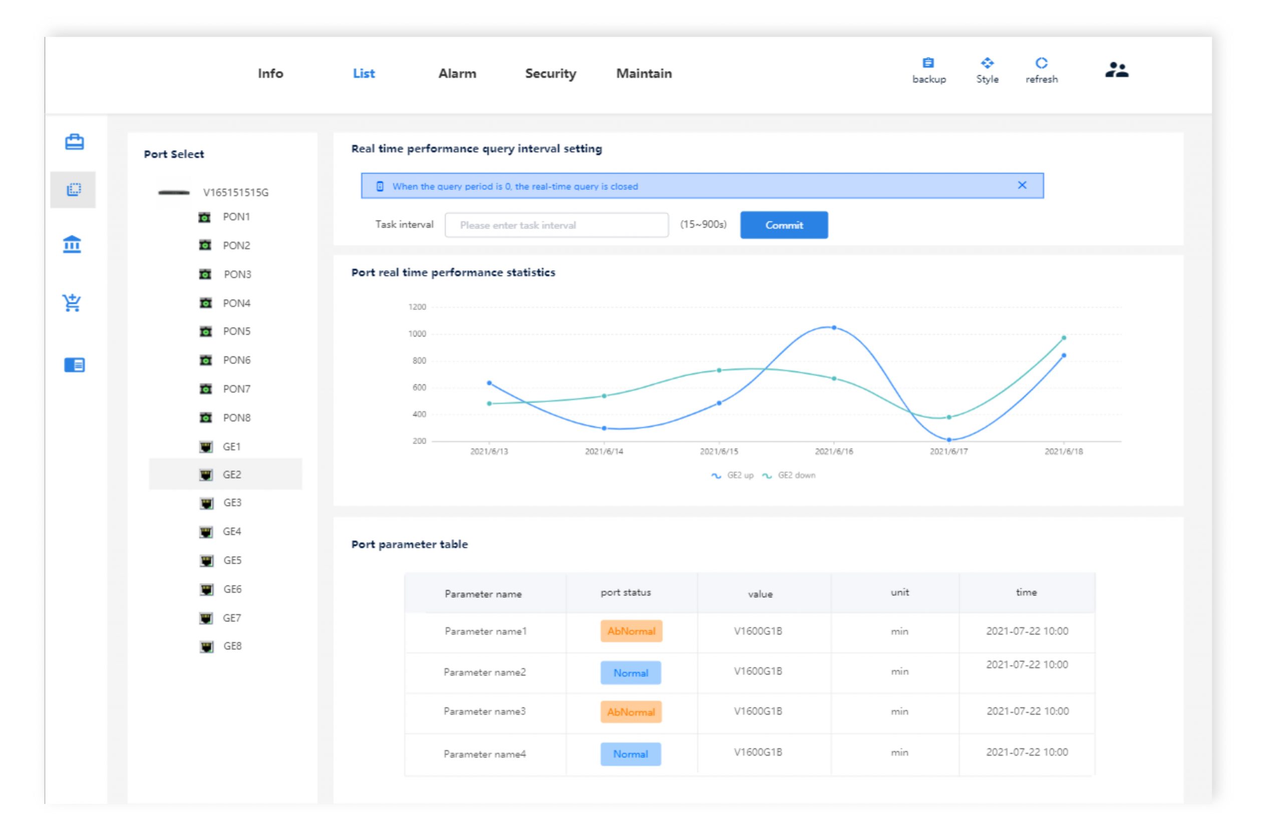
Cloud-EMS (Element Management System) est une plate-forme cloud de système de gestion d’éléments de réseau pour la gestion unifiée à distance centralisée de l’OLT et de l’ONU. La plate-forme basée sur une architecture avancée de navigateur/serveur (B/S) peut être déployée dans le cloud ou sur un réseau privé. Les utilisateurs peuvent unifier la gestion du réseau de l’équipement via un navigateur WEB, qui comprend la configuration des données, le diagnostic des pannes, les statistiques de performances et d’autres fonctions de gestion, avec une interface facile à utiliser, ce qui peut réduire considérablement le coût d’exploitation et de maintenance des appareils.

0 frais d’abonnement ou frais de license

Platforme Cloud

Déploiement en un clic, pratique, sûr et rapide; Exploitation et maintenance à tout moment et en tout lieu; Peut être déployé dans un système Windows ou Linux

Backup Master & Slave

Sauvegarde automatique des données à chaud; Reprise après sinistre; Activité ininterrompue;

Plug & Play

Gestion automatique des autorisations; Gestion du plan d'exécution; Prise en charge de la gestion des EPON OLT et GPON OLT

Collecte et analyse de données en temps réel

Collecte en temps réel de l'état de fonctionnement du système et de l'équipement ; Analyse de l'état de santé des systèmes et des équipements

Surveillance

Collecte à grande échelle de données pratiques, suivi en temps réel; Enregistrements de journaux; Collecte d'alarmes et push de boîte aux lettres

Mobile

Fonctionnement pratique; Contrôle en temps réel du fonctionnement des équipements; Collecte des alarmes

Service de Conception de Solutions Dédié en Europe

Les clients sont notre priorité – telle est notre conviction. ELFCAM possède des équipes d’ingénieurs professionnels et expérimentées aux France, en Allemagne et en Royaume-Uni, afin de garantir que nos clients puissent profiter au mieux des produits et des services techniques gratuits. Dans nos centres techniques, nous nous occupons de chaque détail des solutions et d’installations. Depuis la compilation des spécifications jusqu’à l’assistance technique à vie, en passant par toutes les étapes intermédiaires, vous pouvez compter sur nous pour gérer toutes les phases de votre projet.

Conception
Intégration
Livraison
Installation
Tests
Livrer en
🇫🇷 France
Destination de livraison
Panier
Mon Panier
Chargement...